Woody97442 Posted April 26, 2024 Share Posted April 26, 2024 (edited) Bonjour, J'ai rencontré un problème avec ma boutique Prestashop : le temps de chargement entre le changement de pages est extrêmement long. Je ne comprends pas pourquoi, car j'ai optimisé les performances de mon site et obtenu une note de 95 en performance. Malgré cela, lorsque je clique sur un lien, il se passe au moins 7 secondes avant que quoi que ce soit ne se produise. Pouvez-vous m'aider ? Voici quelques informations sur ma configuration : Prestashop 1.7.5.1 Thème : Modez Module principal : Mega Menu Pro Builder de page : Crazy Element Merci d'avance pour votre assistance ! Lien Profiler Firfox : https://share.firefox.dev/44h8QPG Edited April 26, 2024 by Woody97442 (see edit history) Link to comment Share on other sites More sharing options...
Woody97442 Posted April 29, 2024 Author Share Posted April 29, 2024 (edited) Salut à tous, Les optimisations que j'ai apportées à mon site web : Minification des fichiers CSS et JS. Mise en place de cache Smarty. Suppression du lazy loading : J'ai décidé de ne pas utiliser le lazy loading pour les images afin d'améliorer la vitesse de chargement initial. Réduction de la taille des images home_default. Après avoir effectué ces ajustements, le dernier test de vitesse de chargement de la page, comme vous pouvez le constater sur l'image est de 98 mais pas de changement sur le temps de chargement entre les pages 7 secondes. Pour ceux qui souhaitent en savoir plus, mon site est hébergé sur un serveur VPS chez OVH. Sur ce même VPS, j'ai 6 autres sites qui fonctionnent bien. Cependant, je remarque que le processeur tourne entre 20 et 30%, tandis que la RAM est utilisée de manière constante entre 95 et 100%. Avez-vous des suggestions pour optimiser davantage les performances du serveur ? Je suis ouvert à toute suggestion ou commentaire. Merci d'avance ! lien du test Page Speed: https://pagespeed.web.dev/analysis/https-www-laboutique-solaire-com/nmuqlo9djo?form_factor=desktop Edited April 29, 2024 by Woody97442 (see edit history) Link to comment Share on other sites More sharing options...
Woody97442 Posted May 7, 2024 Author Share Posted May 7, 2024 up Link to comment Share on other sites More sharing options...
Mediacom87 Posted May 7, 2024 Share Posted May 7, 2024 Le 29/04/2024 à 7:35 AM, Woody97442 a dit : Pour ceux qui souhaitent en savoir plus, mon site est hébergé sur un serveur VPS chez OVH. Sur ce même VPS, j'ai 6 autres sites qui fonctionnent bien. Cependant, je remarque que le processeur tourne entre 20 et 30%, tandis que la RAM est utilisée de manière constante entre 95 et 100%. Avez-vous des suggestions pour optimiser davantage les performances du serveur ? Bonjour, quelle configuration Serveur (proc, mem, ...) Pour décharger le serveur, je passerai par un CDN externe en plus de ce que vous avez mis en place. Je n'aime pas conseiller cela, mais il est vrai qu'il existe des modules de cache performants, enfin, surtout bien fait, comme ce module. Link to comment Share on other sites More sharing options...
coeos.pro Posted May 7, 2024 Share Posted May 7, 2024 Il y a 3 heures, Mediacom87 a dit : enfin, surtout bien fait, comme ce module. ce qui me gène avec ce module c'est la video de présentation youtube, avant l'installation du module il indique que le site est très lent (performance médiocre) avec 2s (à 0:25) et après installation du module le site est très rapide ("excellente vitesse" à 1:26) et le chargement se fait en 3s sinon, il a l'air vraiment complet Link to comment Share on other sites More sharing options...
Mediacom87 Posted May 7, 2024 Share Posted May 7, 2024 il y a 37 minutes, coeos.pro a dit : ce qui me gène avec ce module c'est la video de présentation youtube, avant l'installation du module il indique que le site est très lent (performance médiocre) avec 2s (à 0:25) et après installation du module le site est très rapide ("excellente vitesse" à 1:26) et le chargement se fait en 3s sinon, il a l'air vraiment complet Je suis intervenu sur des diazines de milliers de sites à ce jour, et souvent, on retrouve ce genre de module installé et donc sur la base de cette expérience, c'est le seul qui me satisfasse pour pouvoir facilement activer, désactiver, vider le cache ainsi de suite, il y a un gros travaille intéressant, qui peut certainement être fait manuellement en optimisant le htaccess par exemple, mais ici cela se gère facilement. Bon, il est évident qu'une optimisation du serveur est préférable et que ce truc ne doit être utilisé qu'en dernier recours. Mais, lorsque l'on installe Creative element il faut bien prévoir une option pour avoir des performances acceptables, car ce truc bouffe toutes les optimisations que l'on a pu mettre en place, un calvaire. Link to comment Share on other sites More sharing options...
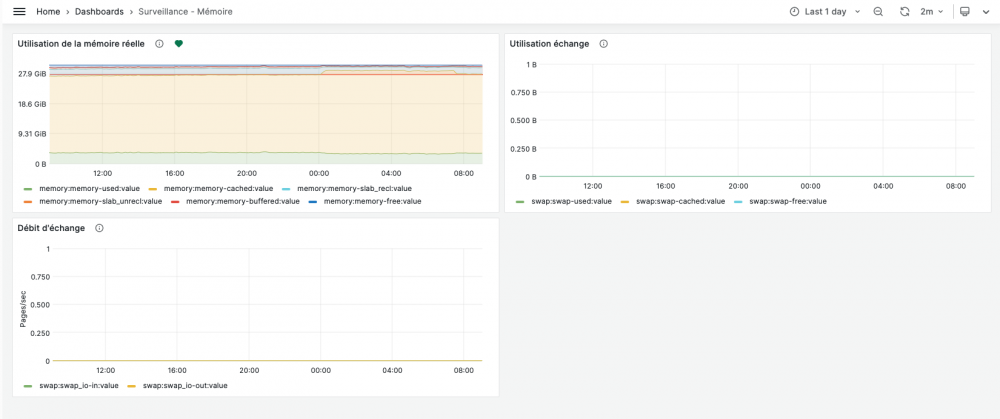
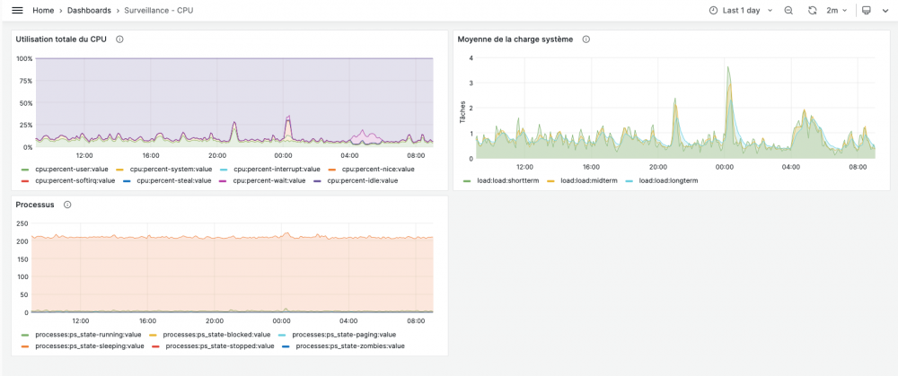
Woody97442 Posted May 17, 2024 Author Share Posted May 17, 2024 On 5/7/2024 at 11:54 AM, Mediacom87 said: Bonjour, quelle configuration Serveur (proc, mem, ...) Pour décharger le serveur, je passerai par un CDN externe en plus de ce que vous avez mis en place. Je n'aime pas conseiller cela, mais il est vrai qu'il existe des modules de cache performants, enfin, surtout bien fait, comme ce module. Bonjour, Mercie pour votre réponse. Pour le module de cache j'utilise déjà Super Speed. Pour le CDN externe et t'il vraiment utile dans mon cas car j'ai vue que Prestashop n'aime pas trop Les CDN Pour la configuration du Serveur je vous partage des images ci-dessous : Link to comment Share on other sites More sharing options...
Woody97442 Posted May 24, 2024 Author Share Posted May 24, 2024 Up Si une personne doué en serveur passe par là. Pour information j'ai passé la version de PHP a la 7.4 et Prestashop en 1.7.8.11 Link to comment Share on other sites More sharing options...
Woody97442 Posted June 3, 2024 Author Share Posted June 3, 2024 Up Ils y à vraiment personne qui aurait une réponse a ce problème ? Link to comment Share on other sites More sharing options...
404NotFound_ Posted August 12, 2024 Share Posted August 12, 2024 Bonjour, j'aborde l'amélioration des performances de ma boutique Prestashop 1.7.8.7, qui à un indice de perf assez faible... qu'est ce qui vous à fait gagner des points ? en desktop je tourne à 68 et mobile 49.... J'ai mis en place le lazy loading (recommandé par l'agence seo avec laquelle on travail) il nous ont parlé d'activé les cache smarty dans le BO, cela n'as pas d'impact ? On utilise un thème lifestyle développé par Prestashop. Cela augmenter la rapidité du site apparement, la minification du CCS/JS à bien fait gagnée en rapidités ? Merci à vous, bonne journée ! Link to comment Share on other sites More sharing options...
Mediacom87 Posted August 12, 2024 Share Posted August 12, 2024 Le minimum : https://www.mediacom87.fr/comment-bien-configurer-la-page-performances-de-prestashop-17/ Link to comment Share on other sites More sharing options...
404NotFound_ Posted August 13, 2024 Share Posted August 13, 2024 Merci de l'article @Mediacom87, effectivement j'ai déjà ces configurations, mais avec tout nos ajouts sur la boutique, nos surchages, on m'as conseillé le module : Google PageSpeed Insight - Webp , Speed Optimization (prestashop.com) est-il vraiment efficace ? Link to comment Share on other sites More sharing options...
Mediacom87 Posted August 13, 2024 Share Posted August 13, 2024 Il y a 2 heures, dydy59 a dit : Merci de l'article @Mediacom87, effectivement j'ai déjà ces configurations, mais avec tout nos ajouts sur la boutique, nos surchages, on m'as conseillé le module : Google PageSpeed Insight - Webp , Speed Optimization (prestashop.com) est-il vraiment efficace ? Perso, je ne suis pas fan des modules de cache supplémentaires, je préfère améliorer le serveur d'hébergement. Mais, le seul que je conseillerais, si cela correspond à votre besoin, reste celui-ci. Link to comment Share on other sites More sharing options...
Divine Posted August 13, 2024 Share Posted August 13, 2024 Il y a 7 heures, Mediacom87 a dit : Mais, le seul que je conseillerais, si cela correspond à votre besoin, reste celui-ci. C'est peut-être moi mais ton lien ne fonctionne pas Link to comment Share on other sites More sharing options...
Mediacom87 Posted August 13, 2024 Share Posted August 13, 2024 il y a 8 minutes, Divine a dit : C'est peut-être moi mais ton lien ne fonctionne pas C'est toi 😉 Je viens de cliquer dessus sans souci. Link to comment Share on other sites More sharing options...
Divine Posted August 13, 2024 Share Posted August 13, 2024 il y a 1 minute, Mediacom87 a dit : C'est toi 😉 Je viens de cliquer dessus sans souci. Ah oups ! Moi ça refuse de l'ouvrir... Fausse alerte alors sorry 😅 Link to comment Share on other sites More sharing options...
arm15 Posted August 14, 2024 Share Posted August 14, 2024 (edited) @Mediacom87 J'ai cliqué sur ton lien qui mène à ta page : https://www.mediacom87.fr/comment-bien-configurer-la-page-performances-de-prestashop-17/ Bizarrement, je suis obligé d'enlever mon VPN pour y accéder…?? Par contre, je peux accéder à la page du module "reste celui-ci." Edited August 14, 2024 by arm15 (see edit history) Link to comment Share on other sites More sharing options...
arm15 Posted August 15, 2024 Share Posted August 15, 2024 21 hours ago, arm15 said: @Mediacom87 J'ai cliqué sur ton lien qui mène à ta page : https://www.mediacom87.fr/comment-bien-configurer-la-page-performances-de-prestashop-17/ Bizarrement, je suis obligé d'enlever mon VPN pour y accéder…?? Par contre, je peux accéder à la page du module "reste celui-ci." @Mediacom87 Je ne sais pas ce que tu as fait, mais maintenant, je peux y accéder avec mon VPN 😉 Link to comment Share on other sites More sharing options...
Mediacom87 Posted August 15, 2024 Share Posted August 15, 2024 Il y a 6 heures, arm15 a dit : @Mediacom87 Je ne sais pas ce que tu as fait, mais maintenant, je peux y accéder avec mon VPN 😉 La magie, je n'ai rien fait, on est le 15 août et je commence juste mes vacances 😉 1 Link to comment Share on other sites More sharing options...
arm15 Posted August 15, 2024 Share Posted August 15, 2024 57 minutes ago, Mediacom87 said: La magie, je n'ai rien fait, on est le 15 août et je commence juste mes vacances 😉 Bonnes vacances alors ! 😀 Link to comment Share on other sites More sharing options...
Mediacom87 Posted August 15, 2024 Share Posted August 15, 2024 Il y a 2 heures, arm15 a dit : Bonnes vacances alors ! 😀 Merci, mais bon cela restera des tracances. Link to comment Share on other sites More sharing options...
Recommended Posts
Create an account or sign in to comment
You need to be a member in order to leave a comment
Create an account
Sign up for a new account in our community. It's easy!
Register a new accountSign in
Already have an account? Sign in here.
Sign In Now