Jump to content

Webmaster DBP

Recommended Posts

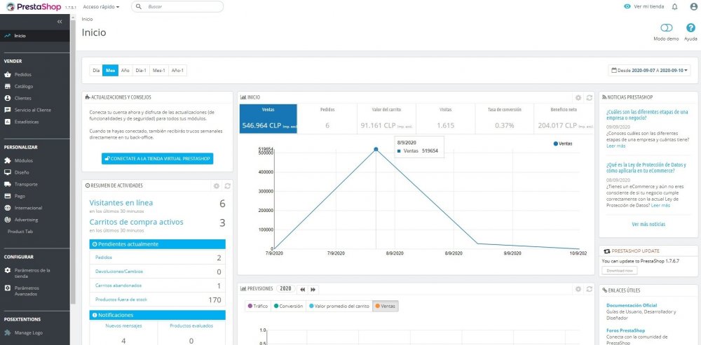
Hi, I'm working with Prestashop from a year now and this is the first time that this happen to me with module dash trends. Since this week I'm having problems to see the sales, visitors, benefits and everything from this month, specific since 09-07-2020 until today in two sites that I have allowed in the same VPS, everything is in 0 as you can see:

 

But if I selected from this week, 09-07-2020 until today 09-10-2020 the information is working good as you can see:

 

These are two different sites with two different versions of prestashop (1.7.5.1 and 1.7.6.0) and the only in common is that there are in the same VPS. So my question is if there a problem of the hosting and where or what can be the problem or is a problem with Prestashop and this module specifically?

I already delete the module and reinstall again in both sites, reset the module many times, update the PHP Version many times and nothing is change, it still simply not working if I select this week and one or two day from last week or the entire month.

The Server information of every page are this:

Server information for Prestashop 1.7.5.1:

Linux #1 SMP Mon Jul 29 17:46:05 UTC 2019 x86_64

Software version of the server: Apache
PHP Version: 7.1.33
Memory limit: 128M
Max execution time: 3000
Max size for upload files: 128M

Database information:

MySQL Versión: 5.7.31
MySQL Server: 127.0.0.1

Server information for Prestashop 1.7.6.0:

Linux #1 SMP Mon Jul 29 17:46:05 UTC 2019 x86_64

Software version of the server: Apache
PHP Version: 7.2.33
Memory limit: 128M
Max execution time: 3000
Max size for upload files: 128M

Database information:

MySQL Versión: 5.7.31
MySQL Server: 127.0.0.1

Kind Regards.

since-07-09-20-sales-allison.jpg

since-07-09-20-sales-dbp.jpg

since-07-09-20-visitors-allisonn.jpg

since-07-09-20-visitors-dbp.jpg

zero-since-07-09-20-allison.jpg

zero-since-07-09-20-dbp.jpg

zero-since-07-09-20-visitors-allison.jpg

zero-since-07-09-20-visitors-dbp.jpg

Edited by Webmaster DBP (see edit history)
Link to comment
Share on other sites

  • 1 year later...

Create an account or sign in to comment

You need to be a member in order to leave a comment

Create an account

Sign up for a new account in our community. It's easy!

Register a new account

Sign in

Already have an account? Sign in here.

Sign In Now
×
×
  • Create New...