Alien(PL) Posted July 21, 2020 Share Posted July 21, 2020 (edited) I have an issue with one of the stores. After turning on the second language store start to load slowly on primary language and super slow on secondary. It take about 10 seconds to load second language. Edited July 23, 2020 by Alien(PL) (see edit history) Link to comment Share on other sites More sharing options...
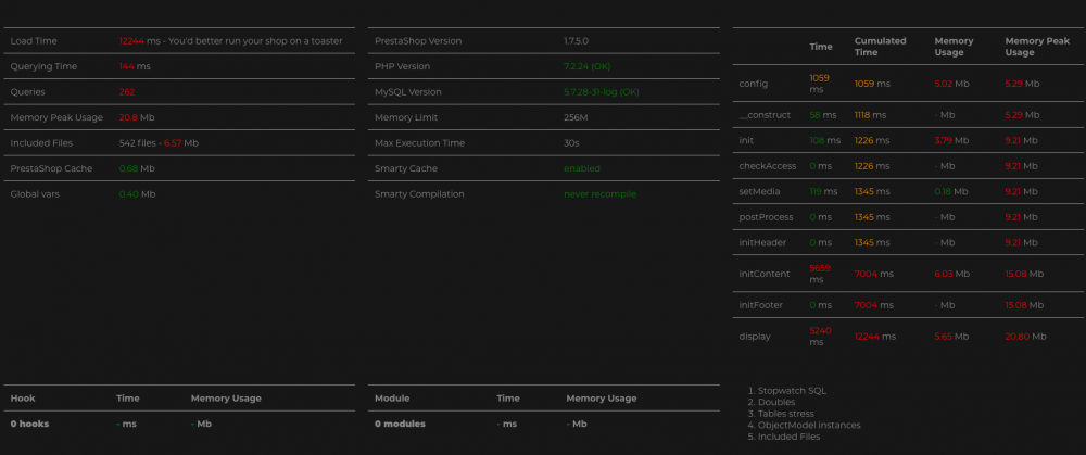
Alien(PL) Posted July 22, 2020 Author Share Posted July 22, 2020 Load time of main page is around 10sec. screen with results of _PS_DEBUG_PROFILING_ Link to comment Share on other sites More sharing options...
Recommended Posts
Create an account or sign in to comment
You need to be a member in order to leave a comment
Create an account
Sign up for a new account in our community. It's easy!
Register a new accountSign in
Already have an account? Sign in here.
Sign In Now