Jump to content

Panel de tendencias no está funcionando


Webmaster DBP

Recommended Posts

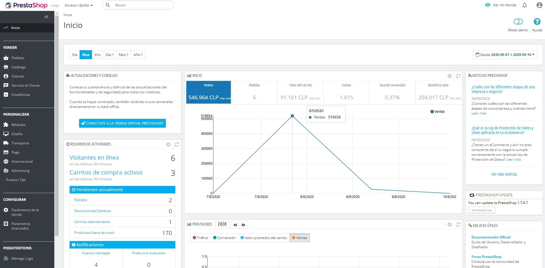
Hola a todos, llevo un año ya trabajando con prestashop y esto es primera vez que me pasa.   Estoy teniendo problemas desde esta semana con el módulo de Panel de tendencias para mostrar cualquier la información de esta semana al seleccionar todo lo que va del mes, desde pedidos, visitas, carritos, cualquier dato de esta semana lo toma como cero (Adjunto captura de pantallas con el problema).

Pero si selecciono mostrar solo los datos de esta semana, desde el 07-09-2020 hasta hoy día 10-09-2020 los datos se muestran correctamente, tanto visitas como pedidos como valor del carrito (Adjunto captura de pantalla de estos casos también).

Cabe destacar que esta situación me está sucediendo con dos sitios web alojados en mi VPS de Linux.   Los sitios tienen diferentes versiones de Prestashop (1.7.5.1 y 1.7.6.0) y lo único que tienen en común es el alojamiento.   Así que mi pregunta es: Si es un problema del Hosting (VPS) y de ser así cuál o qué sería el problema exactamente o si ya es problema de Prestashop y el módulo específicamente).

Ya elimine el modulo y volví a reinstalar en ambos sitios, reinicié el módulo varias veces, actualicé la versión de Prestashop varias veces también y nada ha cambiado, sigue sin funcionar.   El error se presenta es cuando selecciono los días de esta semana y uno o dos días de la semana pasada o todo lo que va de mes.

 

La información del servidor para cada página es la siguiente:

 

Información del servidor para Prestashop 1.7.5.1:

 

Información del servidor Linux #1 SMP Mon Jul 29 17:46:05 UTC 2019 x86_64

Versión del software del servidor: Apache

Versión PHP: 7.1.33

Límite de memoria: 128M

Tiempo máx. de ejecución: 3000

Tamaño máx. para la subida de archivos: 128M

Información de la base de datos:

Versión de MySQL: 5.7.31

Servidor MySQL: 127.0.0.1

 

Información del servidor para Prestashop 1.7.6.0:

Versión del software del servidor: Apache

Versión PHP: 7.2.33

Límite de memoria: 128M

Tiempo máx. de ejecución: 3000

Tamaño máx. para la subida de archivos: 128M

Información de la base de datos:

Versión de MySQL: 5.7.31

Servidor MySQL: 127.0.0.1

 

Saludos.

since-07-09-20-sales-allison.jpg

since-07-09-20-sales-dbp.jpg

since-07-09-20-visitors-allisonn.jpg

since-07-09-20-visitors-dbp.jpg

zero-since-07-09-20-allison.jpg

zero-since-07-09-20-dbp.jpg

zero-since-07-09-20-visitors-allison.jpg

zero-since-07-09-20-visitors-dbp.jpg

Link to comment
Share on other sites

  • 1 year later...
On 9/7/2022 at 11:31 PM, Sergio Araos said:

Hola! 

Tengo el mismo problema. Pudiste encontrar la solución?  El error comienza el 6 de septiembre de cada año.

Hola Sergio, que tal? No, todavía sigo sin encontrar una solución a este problema.

 

Ahora me está pasando a partir del día 12-09 del presente año.

 

Saludos.

Link to comment
Share on other sites

Create an account or sign in to comment

You need to be a member in order to leave a comment

Create an account

Sign up for a new account in our community. It's easy!

Register a new account

Sign in

Already have an account? Sign in here.

Sign In Now
×
×
  • Create New...